Recrutement ouvert

Anime-Sanctuary — Seedbox communautaire privée et gratuite

Seedbox communautaire privée et gratuite, basée sur le don volontaire. Un serveur dédié, une communauté soudée.

Rejoindre la communauté

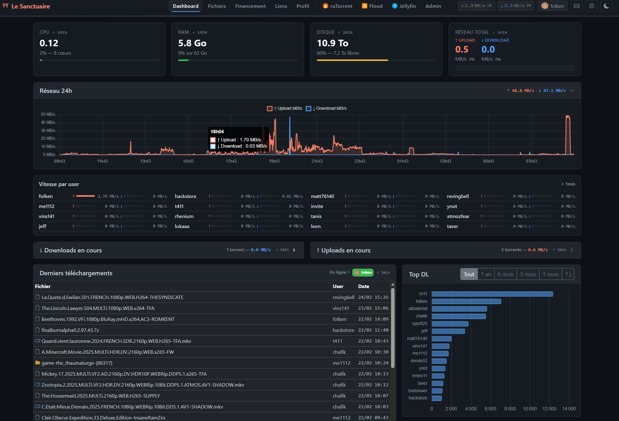
Tout ce qu'il faut pour seed

Un serveur dédié haute performance, gratuit et financé par le don volontaire. Chaque membre dispose de son propre espace et de ses outils.

1 Gbit/s dédié

Bande passante dédiée non partagée. Upload et download à pleine vitesse, 24/7.

18 To RAID

Stockage massif en RAID hardware. Largement assez pour stocker tout ce que vous voulez.

Jellyfin streaming

Regardez vos contenus en streaming depuis n'importe quel appareil. Sous-titres, transcodage automatique.

Chat communautaire

Discutez en temps réel avec les autres membres. Messages privés, emojis, partage d'images.

Détection doublons

Système automatique qui empêche deux membres de télécharger le même torrent. Votre ratio est protégé.

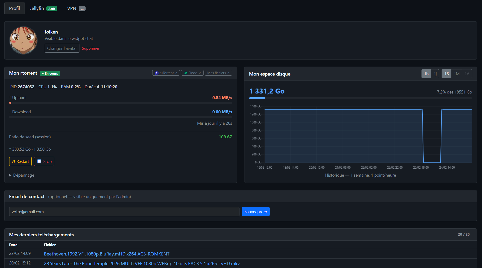
ruTorrent + Flood

Deux interfaces au choix pour gérer vos torrents. Flood est mobile-friendly. Accès FTP/SFTP inclus.

Hébergement web

Hébergez vos sites et projets perso. Docker disponible pour vos propres services.

VPN intégré

Connexion VPN WireGuard pour accéder au serveur en toute sécurité, où que vous soyez.

Accès serveur

Accès SFTP à votre espace personnel. Utilisez le serveur selon vos besoins.

En cours de développement

Stack Sonarr / Radarr

Téléchargement automatique de vos séries et films. Suivi des sorties, qualité personnalisable.

Un environnement complet

Dashboard, streaming, gestion des torrents — tout est intégré.

Chiffres clés

~20
Membres actifs
Gratuit
Basé sur le don
Anonyme
Hébergement privé
99.9%
Uptime

Comment rejoindre

1

Candidature

Remplissez le formulaire ci-dessous. Dites-nous qui vous êtes et ce que vous cherchez.

2

Réponse sous 48h

On vous recontacte par email. On discute, on répond à vos questions.

3

Accès complet

Votre compte est créé : rtorrent, Flood, Jellyfin, FTP, chat. Tout est prêt.

100% gratuit, zéro obligation

0 €
Pas d'abonnement, pas de frais cachés
  • Le serveur est financé par l'admin et les dons volontaires des membres
  • Aucune obligation de donner — vous participez si vous le souhaitez, quand vous le souhaitez
  • Tous les membres ont le même accès, qu'ils donnent ou non
  • Le serveur tourne depuis plusieurs années — la communauté fait vivre le projet

Rejoindre Anime-Sanctuary

Les places sont limitées. Présentez-vous et dites-nous ce que vous recherchez.